# 数据中心

# 一、功能介绍

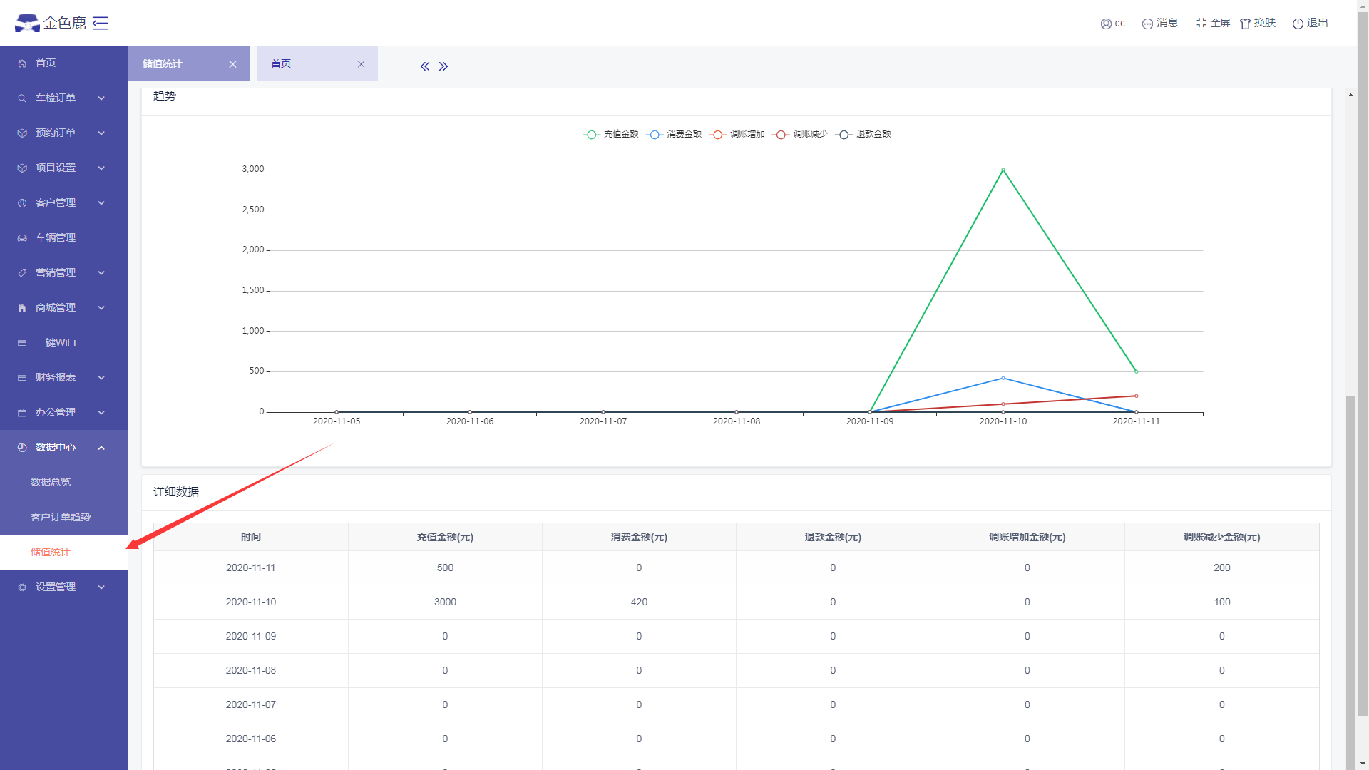
用于记录和统计数据,如储值统计、客户统计、员工统计等,目前只介绍储值统计。

# 储值统计

  • 进入数据管理--储值统计页面,可以查看该账号下的所有员工的储值卡状况,如总余额统计、消费金额统计,扣款金额统计、退款金额统计等。